Featured Image for Vault Monitoring
| | |

HashiCorp Vault Monitoring with Prometheus, Grafana, and Loki

Introduction

This blog post is a HashiCorp Vault Monitoring Tutorial using Prometheus, Grafana, and Loki. Monitoring Vault is essential to ensure its availability, performance, security, and compliance. By collecting and analyzing metrics (Telemetry), system logs, and audit logs from Vault, you can troubleshoot issues, identify trends, detect anomalies, and enforce policies. Monitoring Vault also helps to optimize resource utilization, reduce costs, and improve user experience.

One way to monitor Vault is to use Prometheus for telemetry and metrics, Loki for system logs and audit logs, and Grafana for visualizing everything in a single pane of glass dashboard.

  • Prometheus collects and stores metrics from Vault’s API endpoints, such as requests per second, latency, errors, and health status.
  • Loki collects and stores logs from Vault’s server nodes, such as audit events, configuration changes, and errors.
  • Grafana allows you to create dashboards that display the metrics and logs from Prometheus and Loki in a unified and interactive way. You can use Grafana to query, explore, alert, and analyze the data from Vault and gain insights into its performance and behavior.

Video

Below is a video explanation and demo.

Video Chapters

You can skip to the relevant chapters below:

  • 00:00 – Introduction
  • 01:22 – Explanation Animation
  • 03:43 – Demo Starts
  • 10:44 – View Grafana UI
  • 15:57 – Create some Data Points
  • 19:20 – Some References
  • 21:22 – Configuration Walks-through
  • 30:31 – Wrap Up

Pre-Requisites

You can run everything in GitHub’s codespaces. Just start a new codespace from the GitHub repo. If you don’t want to use codespaces, then you’ll need a Linux machine running Docker and Docker Compose. You will also need Vault installed.

Vault Monitoring Components

There are three main components when monitoring Vault. You can see them below along with the tool used to monitor them.

  1. Metrics/Telemetry -> Prometheus
  2. Operational Logs -> Promtail pushes to Loki
  3. Audit Logs -> Promtail pushes to Loki

Workflow

Now let’s take a look at a diagram to understand better the different tools that we will use to monitor Vault.

Vault Monitoring Workflow
Vault Monitoring Workflow
  1. Prometheus scrapes metrics (Telemetry) from the v1/sys/metrics endpoint on Vault.
  2. Prometheus also scrapes metrics from the Vault VM using node-exporter. Node exporter exposes operating system metrics such as CPU, memory, and disk utilization.
  3. Promtail is used as an agent that watches log files on the Vault VM and pushes these logs to Loki which is a log aggregator. Promtail watches two files:
    • vault.log for system operational logs
    • vault-audit.log for Vault audit logs
  4. Grafana is used as the presentation layer to view the metrics and logs in one place. You can create dashboards, alerts, and much more.

Configuration Review

Now let’s take a look at each one of our tools to see how to configure them properly.

Vault

Vault uses a configuration file and the main block that is needed here is the telemetry block. Take a look at this file below called server.hcl.

api_addr  = "http://127.0.0.1:8200"

listener "tcp" {
  address     = "0.0.0.0:8200"
  tls_disable = "true"
}

storage "file" {
  path = "/workspaces/vault-monitoring/vault/data"
}

telemetry {
  disable_hostname = true
  prometheus_retention_time = "12h"
}

ui = true
disable_mlock = true

Prometheus

Prometheus is an open-source system for monitoring and alerting various aspects of cloud-native environments, such as Kubernetes. Prometheus collects and stores metrics as time series data, which are numerical measurements that change over time. Prometheus also supports labels, which are key-value pairs that provide additional information about the metrics. Prometheus uses a pull model to scrape metrics from HTTP endpoints exposed by instrumented jobs or exporters. Prometheus also provides a flexible query language called PromQL to analyze the collected data and generate alerts or graphs. Prometheus can be configured using a YAML file that specifies the global settings, the scrape targets, and the alerting rules.

This yaml configuration file is used to define the jobs for Prometheus to scrape. In our case, we have 2 main jobs to scrape:

  1. Vault metrics
  2. Node Exporter metrics

You can also scrape cadvisor. Cadvisor is used to expose container metrics for Prometheus to scrape. Below is the prometheus.yml configuration file.

# my global config
global:
  scrape_interval:     15s # By default, scrape targets every 15 seconds.
  evaluation_interval: 15s # By default, scrape targets every 15 seconds.
  # scrape_timeout is set to the global default (10s).

  # Attach these labels to any time series or alerts when communicating with
  # external systems (federation, remote storage, Alertmanager).
  external_labels:
      monitor: 'my-project'

# Load and evaluate rules in this file every 'evaluation_interval' seconds.
rule_files:
  - 'alert.rules'
  # - "first.rules"
  # - "second.rules"

# alert
alerting:
  alertmanagers:
  - scheme: http
    static_configs:
    - targets:
      - "alertmanager:9094"

# A scrape configuration containing exactly one endpoint to scrape:
# Here it's Prometheus itself.
scrape_configs:
  # The job name is added as a label `job=<job_name>` to any timeseries scraped from this config.

  - job_name: prometheus

    # Override the global default and scrape targets from this job every 5 seconds.
    scrape_interval: 5s
    static_configs:
      - targets: ['prometheus:9090']

  - job_name: cadvisor
    scrape_interval: 5s
    static_configs:
    - targets: ['cadvisor:8080']

  - job_name: vault
    metrics_path: /v1/sys/metrics
    params:
      format: ['prometheus']
    scheme: http
    authorization:
      credentials_file: /etc/prometheus/prometheus-token
    static_configs:
    - targets: ['host.docker.internal:8200']

  - job_name: node-exporter
    scrape_interval: 5s
    static_configs:
    - targets: ['node-exporter:9100']

Promtail

Promtail is a tool that collects logs from files and sends them to Loki, a log aggregation system. Promtail can be used for monitoring applications and systems by providing a unified view of the logs across different sources. Promtail can also enrich the logs with labels and metadata to make them easier to query and analyze. Promtail is designed to be lightweight and scalable, and can run as a daemon or a sidecar container in Kubernetes clusters.

In our case, Promtail is used to watch for certain files on a system and then push the content of these files to Loki. Below is the configuration file for Promtail called config.yml.

server:
  http_listen_port: 9080
  grpc_listen_port: 0

positions:
  filename: /tmp/positions.yaml

clients:
  - url: http://loki:3100/loki/api/v1/push

scrape_configs:
  - job_name: vault_audit_logs
    static_configs:
    - targets:
        - localhost
      labels:
        job: auditlogs
        __path__: /var/log/vault/vault-audit.log
  - job_name: vault_system_operational_logs
    static_configs:
    - targets:
        - localhost
      labels:
        job: systemlogs
        __path__: /var/log/vault/vault.log

Loki

Loki is a tool for collecting and analyzing logs from various sources, such as applications, containers, or infrastructure. Loki is designed to be cost-effective, scalable, and easy to use. Loki allows users to query logs using a powerful query language, filter logs by labels or time range, and visualize logs in dashboards or alerts. Loki is compatible with Prometheus, Grafana, and other popular monitoring tools.

Loki also requires a configuration file and we called it loki-config.yaml. Check it out below.

#
# Documentation: https://grafana.com/docs/loki/latest/configuration/
#
# To make changes effective, restart Loki with:
#
#      docker-compose restart loki
#
auth_enabled: false

server:
  http_listen_port: 3100
  grpc_listen_port: 9096

ingester:
  wal:
    enabled: true
    dir: /tmp/wal
    #
    # How often to create checkpoints?
    #
    # I used to have this at 1 minute, but it was creating an insane amount of files
    # which caused other performance problems.  Feel free to tweak this.
    #
    checkpoint_duration: 5m
  lifecycler:
    address: 127.0.0.1
    ring:
      kvstore:
        store: inmemory
      replication_factor: 1
    final_sleep: 0s
    # Set this to allow faster startup
    min_ready_duration: 5s
  chunk_idle_period: 1h       # Any chunk not receiving new logs in this time will be flushed
  max_chunk_age: 1h           # All chunks will be flushed when they hit this age, default is 1h
  chunk_target_size: 1048576  # Loki will attempt to build chunks up to 1.5MB, flushing first if chunk_idle_period or max_chunk_age is reached first
  chunk_retain_period: 30s    # Must be greater than index read cache TTL if using an index cache (Default index read cache TTL is 5m)
  max_transfer_retries: 0     # Chunk transfers disabled

schema_config:
  configs:
    - from: 2020-10-24
      store: boltdb-shipper
      object_store: filesystem
      schema: v11
      index:
        prefix: index_
        period: 24h

storage_config:
  boltdb_shipper:
    active_index_directory: /tmp/loki/boltdb-shipper-active
    cache_location: /tmp/loki/boltdb-shipper-cache
    cache_ttl: 24h         # Can be increased for faster performance over longer query periods, uses more disk space
    shared_store: filesystem
  filesystem:
    directory: /tmp/loki/chunks

compactor:
  working_directory: /tmp/loki/boltdb-shipper-compactor
  shared_store: filesystem

limits_config:
  reject_old_samples: true
  reject_old_samples_max_age: 168h
  ingestion_rate_mb: 64
  ingestion_burst_size_mb: 64


chunk_store_config:
  max_look_back_period: 0s

table_manager:
  retention_deletes_enabled: false
  retention_period: 0s

ruler:
  storage:
    type: local
    local:
      directory: /tmp/loki/rules
  rule_path: /tmp/loki/rules-temp
  alertmanager_url: http://localhost:9094
  ring:
    kvstore:
      store: inmemory
  enable_api: true

Grafana

Grafana is a popular open-source platform for visualizing and analyzing data from various sources. Grafana can be used for monitoring the performance, availability, and health of systems and applications. Grafana allows users to create dashboards with panels that display different types of charts, graphs, tables, and alerts. Grafana supports many data sources, such as Prometheus, Elasticsearch, InfluxDB, MySQL, and more. Grafana can also integrate with external services, such as Slack, PagerDuty, and email, to send notifications when certain conditions are met. Grafana is a powerful and flexible tool for monitoring and troubleshooting complex systems and applications.

You can provision dashboards and data sources in Grafana before running it. I found it problematic to provision dashboards ahead of time as you’ll run into issues related to data source IDs that need to be swapped out. A better solution is to import dashboards into Grafana after it’s up. You can use templates for the dashboards and Grafana will ask you for the data source you want to associate the dashboard with as you’re importing it.

# config file version
apiVersion: 1

# list of datasources that should be deleted from the database
deleteDatasources:
  - name: Prometheus
    orgId: 1

# list of datasources to insert/update depending
# whats available in the database
datasources:
- name: Loki
  type: loki
  access: proxy 
  orgId: 1
  url: http://loki:3100
  basicAuth: false
  isDefault: false
  version: 1
  editable: false

  # <string, required> name of the datasource. Required
- name: Prometheus
  # <string, required> datasource type. Required
  type: prometheus
  # <string, required> access mode. direct or proxy. Required
  access: proxy
  # <int> org id. will default to orgId 1 if not specified
  orgId: 1
  # <string> url
  url: http://prometheus:9090
  # <string> database password, if used
  password:
  # <string> database user, if used
  user:
  # <string> database name, if used
  database:
  # <bool> enable/disable basic auth
  basicAuth: false
  # <string> basic auth username, if used
  basicAuthUser:
  # <string> basic auth password, if used
  basicAuthPassword:
  # <bool> enable/disable with credentials headers
  withCredentials:
  # <bool> mark as default datasource. Max one per org
  isDefault: true
  # <map> fields that will be converted to json and stored in json_data
  jsonData:
     graphiteVersion: "1.1"
     tlsAuth: false
     tlsAuthWithCACert: false
  # <string> json object of data that will be encrypted.
  secureJsonData:
    tlsCACert: "..."
    tlsClientCert: "..."
    tlsClientKey: "..."
  version: 1
  # <bool> allow users to edit datasources from the UI.
  editable: true

Docker Compose

We’re using docker-compose to run the monitoring stack. Below is the configuration that makes all the magic work. The file is called docker-compose.yml

version: '3.8'

volumes:
  prometheus_data: {}
  grafana_data: {}

services:
  prometheus:
    image: prom/prometheus
    restart: always
    volumes:
      - ./prometheus:/etc/prometheus/
      - prometheus_data:/prometheus
    command:
      - '--config.file=/etc/prometheus/prometheus.yml'
      - '--storage.tsdb.path=/prometheus'
      - '--web.console.libraries=/usr/share/prometheus/console_libraries'
      - '--web.console.templates=/usr/share/prometheus/consoles'
    ports:
      - 9090:9090
    extra_hosts:
      - "host.docker.internal:host-gateway"
    depends_on:
      - cadvisor

  node-exporter:
    image: prom/node-exporter
    volumes:
      - /proc:/host/proc:ro
      - /sys:/host/sys:ro
      - /:/rootfs:ro
    command:
      - '--path.procfs=/host/proc'
      - '--path.sysfs=/host/sys'
      - --collector.filesystem.ignored-mount-points
      - '^/(sys|proc|dev|host|etc|rootfs/var/lib/docker/containers|rootfs/var/lib/docker/overlay2|rootfs/run/docker/netns|rootfs/var/lib/docker/aufs)($$|/)'
    ports:
      - 9100:9100
    restart: always
    deploy:
      mode: global

  alertmanager:
    image: prom/alertmanager
    restart: always
    ports:
      - 9094:9094
    volumes:
      - ./alertmanager/:/etc/alertmanager/
    command:
      - '--config.file=/etc/alertmanager/config.yml'
      - '--storage.path=/alertmanager'

  cadvisor:
    image: gcr.io/cadvisor/cadvisor
    volumes:
      - /:/rootfs:ro
      - /var/run:/var/run:rw
      - /sys:/sys:ro
      - /var/lib/docker/:/var/lib/docker:ro
    ports:
      - 8080:8080
    restart: always
    deploy:
      mode: global

  grafana:
    image: grafana/grafana
    user: '472'
    restart: always
    environment:
      GF_INSTALL_PLUGINS: 'grafana-clock-panel,grafana-simple-json-datasource'
    volumes:
      - grafana_data:/var/lib/grafana
      - ./grafana/provisioning/:/etc/grafana/provisioning/
    env_file:
      - ./grafana/config.monitoring
    ports:
      - 3000:3000
    depends_on:
      - prometheus

  loki:
    image: grafana/loki:2.8.0
    volumes:
      - ./loki/config:/mnt/config
    ports:
      - 3100:3100
    command: -config.file=/etc/loki/local-config.yaml
    restart: "always"

  promtail:
    image: grafana/promtail:2.8.0
    volumes:
      - ./promtail/config.yml:/etc/promtail/config.yml
      - /workspaces/vault-monitoring/vault/logs:/var/log/vault
    ports:
      - 9080:9080
    extra_hosts:
      - "host.docker.internal:host-gateway"
    command: -config.file=/etc/promtail/config.yml
    depends_on:
      - loki
    restart: "always" 

Monitoring Dashboard

You can log into Grafana by opening a browser and going to http://localhost:3000. Use the username: admin and password: foobar.

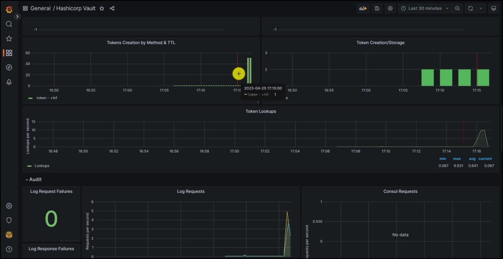
Take a look at the screenshots below from the Grafana Dashboard monitoring Vault

Grafana Dashboard 1
Vault Monitoring Dashboard in Grafana
More metrics on the Grafana Dashboard for Vault
More metrics on the Grafana Dashboard for Vault
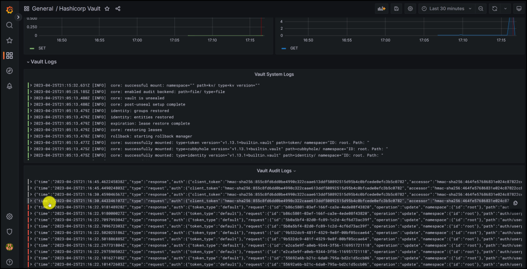
Vault System and Audit Logs in Grafana
Vault System and Audit Logs in Grafana
Filtering on Errors in Vault Audit Logs in Grafana
Filtering on Errors in Vault Audit Logs in Grafana

Conclusion

In this blog post, we have learned how to monitor HashiCorp Vault using Prometheus, Grafana, and Loki. These tools enable us to collect and analyze metrics, system logs, and audit logs from Vault and visualize them in a comprehensive dashboard. Monitoring Vault helps us to ensure its reliability, efficiency, security, and compliance. We have also seen how to configure Prometheus and Loki to scrape data from Vault’s API endpoints and server nodes, and how to create Grafana dashboards that display the data in a meaningful and interactive way. By monitoring Vault with Prometheus, Grafana, and Loki, we can gain valuable insights into its performance and behavior and improve our Vault operations.

References

Suggested Reading

Code

Hi and Welcome!

Join the Newsletter and get FREE access to all my Source Code along with a couple of gifts.

Leave a Reply

Your email address will not be published. Required fields are marked *